日本NOP油泵TOP-YTH-EP系列为加工中心主轴中心出液系统设计的一体型高压冷却液单元。集成Turbulence™自清洁过滤器与柱塞泵,最大工作压力7.0 MPa,流量最高28.8 L/min,无需外部配管与吸滤器。
日本NOP油泵TOP-YTH-EP系列为加工中心主轴中心出液系统设计的一体型高压冷却液单元。集成Turbulence™自清洁过滤器与柱塞泵,最大工作压力7.0 MPa,流量最高28.8 L/min,无需外部配管与吸滤器。
日本NOP品牌YTH-EP系列主轴高压冷却集成单元
日本NOP油泵YTH-EP系列主轴高压冷却集成单元产品介绍
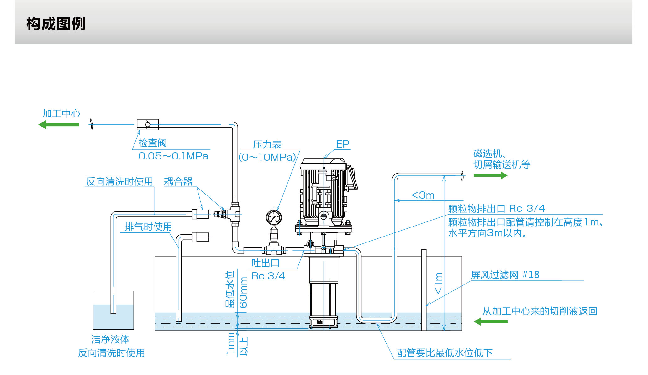
日本NOP(日本油泵株式会社)的 YTH-EP系列 属于 YTH 多合一冷却液单元产品线中的高压柱塞泵型,专为加工中心主轴贯通冷却(Through-spindle Coolant)系统设计。该系列产品将柱塞泵、Turbulence™紊流过滤器、电机及控制元件高度集成于一体,无需外部管路过滤器或吸入过滤器,大幅节省设备安装空间 。
产品特点与适用工况
一体化设计:将冷却系统所有组件集成于单台泵体内,无需吸入过滤器、管路过滤器及连接管路,安装空间约为传统系统的1/20 。
高压稳定输出:采用柱塞泵技术,通过活塞运动产生高压,最高工作压力可达 7.0 MPa,满足主轴高压冷却需求 。
Turbulence™自清洁过滤器:内置特殊紊流过滤器,通过两个翼形叶片在滤网表面旋转产生紊流,持续冲刷并剥离附着的污泥,实现自动清洁,避免堵塞 。
内置溢流阀:标配外部回油型溢流阀(VD型),保障系统压力稳定 。
适用介质:水溶性切削液(使用非水溶性切削液需咨询NOP)。不适用于润滑油、燃油、清水、去离子水、无防锈性的水溶液、腐蚀性流体及含活性硫的切削液 。
允许液体温度:-5 ~ 60°C 。
电机规格:三相鼠笼式感应马达,全封闭外风扇型,法兰安装,IP55防护等级,F级绝缘,符合IE3能效等级及CE认证 。
型号与规格参数
YTH-EP系列根据柱塞泵排量和电机功率的不同,提供5种标准规格。以下是详细参数表 :
产品型号 | 电机功率 (kW) | 流量 (50Hz) L/min | 流量 (60Hz) L/min | 最高压力 (50Hz) MPa | 最高压力 (60Hz) MPa | 概略重量 (kg) |
YTH2200A3-P008EVD70 | 2.2 | 12 | 14.4 | 7 | 7 | 53 |
YTH2200A3-P010EVD** | 2.2 | 15 | 18 | 7 | 6 | 53 |
YTH2200A3-P016EVD** | 2.2 | 24 | 28.8 | 3.5 | 3 | 53 |
YTH3700A3-P014EVD70 | 3.7 | 21 | 25.2 | 7 | 7 | 62 |
YTH3700A3-P016EVD** | 3.7 | 24 | 28.8 | 7 | 6 | 62 |
注:型号后缀“**”代表溢流阀设定压力和过滤精度,需根据选型确定。
型号命名规则
YTH-EP系列的型号构成清晰反映了其配置,主要含义如下:
示例:TOP-YTH 2200 A3 – P008 E VD 70 C
代码位置 | 含义 | 选项说明 |
① 电机功率 | 电机容量 | 2200:2.2 kW;3700:3.7 kW |
② 电机类型 | 电机规格 | A3:标准电机(AC 200/200/220/230V,50/60/60/60Hz,IE3,CE认证);AE/AF/AJ/AK等:各地本地电机 |
③ 泵排量 | 柱塞泵排量 | P008:8 cm³/rev;P010:10 cm³/rev;P014:14 cm³/rev;P016:16 cm³/rev |
E | 过滤方式 | Turbulence™过滤器 |
VD | 溢流阀 | 外部回油型 |
④ 压力设定 | 溢流阀设定压力 | 70:7.0 MPa;60:6.0 MPa;35:3.5 MPa;30:3.0 MPa |
⑤ 过滤精度 | 滤芯精度 | C:20 μm;B:50 μm |
过滤性能
过滤性能(标称值) :
吸入滤网:3 mm(大于此尺寸的固体需从油箱中清除)
过滤器精度:20 μm(C型) / 50 μm(B型)
适用性:20 μm滤网不适用于非水溶性切削液
可选类型:Line Type 外部安装型
除标准型外,YTH-EP系列还提供 Line Type 外部安装型(型号以“L”结尾),特点如下 :
可独立于冷却油箱安装于远处位置,通过延长管路连接。
无需改动油箱盖,便于现有设备的快速改造和加装。
TOP-YTH2200A3-P008EVD70C | TOP-YTH2200A1-P008EVD70C |
TOP-YTH2200A3-P010EVD70C | TOP-YTH2200A1-P010EVD70C |
TOP-YTH2200A3-P016EVD30C | TOP-YTH2200A1-P016EVD30C |
TOP-YTH3700A3-P014EVD70C | TOP-YTH3700A1-P014EVD70C |
TOP-YTH3700A3-P016EVD60C | TOP-YTH3700A1-P016EVD60C |
应用领域
YTH-EP系列主轴高压冷却集成单元广泛应用于:
加工中心主轴贯通冷却(Through-spindle Coolant)
NC机床的高压切削液供给
需要高压冷却的精密加工场合
现有冷却系统的升级改造
总结:日本NOP YTH-EP系列主轴高压冷却集成单元以一体化集成、高压稳定、自动清洁滤芯为核心特性,通过柱塞泵技术与Turbulence™紊流过滤器的结合,为加工中心高压冷却系统提供了节省空间、维护简便的解决方案。选型时需根据系统所需流量、工作压力及切削液类型,参照上表选择合适的电机功率、泵排量、压力设定及过滤精度。

相关产品关键词:NOP油泵, NOP摆线齿轮泵, NOP齿轮泵, NOP润滑泵, NOP机床冷却泵, NOP机床循环泵, NOP双向摆线齿轮泵, NOP燃油泵, NOP液压马达, PROCON水泵, 加工中心切削液泵, NOP COOLANT UNIT(VORTEX)